Logiciels
Le Slicer
L’imprimante Elegoo est livrée avec le Cura Slicer, une version du logiciel Ultimaker Cura qui comprend des paramètres de base pour les imprimantes de la marque.
Le logiciel est simple et parfait pour les débutants, il vous faudra peu de temps pour le prendre en main, et les guides sur YouTube sont infinis et mis à jour constamment.
Interface Web
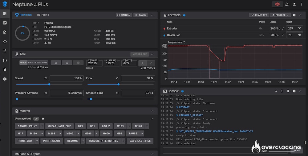
Si vous saisissez l’adresse IP dans le navigateur d’un smartphone ou d’un ordinateur connecté au même réseau, toute la gamme des fonctionnalités du firmware Klipper s’ouvre à vous. Ici, vous pouvez téléverser des fichiers d’impression, connecter un appareil photo, contrôler l’extrudeur et les températures, et bien plus encore…
Nous ne sommes pas rentrés dans les détails, car c’est un puits sans fond. Mais si vous souhaitez l’utiliser de manière traditionnelle, vous aurez accès à toutes les fonctions de votre imprimante directement sur votre ordinateur ou smartphone. Plus besoin d’utiliser de clef USB.
Ceci est totalement facultatif évidemment car vous pouvez également utiliser une clé USB brancher directement à l’imprimante et utiliser son écran tactile.




